重庆彭水县九脚塑料托盘1412川字塑料托盘1
重庆市赛普塑料制品有限公司
主营:重庆塑料储罐生产厂家,武汉PE塑料储罐厂
2019/11/10
四川省达州九脚网轻塑料托盘川字塑料托盘哪家专
2019/11/9
四川省巴中九脚平面塑料托盘川字塑料托盘哪家比
四川省达州九脚平面塑料托盘川字塑料托盘价格实
2019/11/8
四川省雅安九脚网轻塑料托盘田字塑料托盘价格实
四川省雅安1210九脚塑料托盘田字塑料托盘价
2019/11/7
四川省阿坝九脚网轻塑料托盘田字塑料托盘优质服
垃圾焚烧发电脱硝喷枪、烟气急冷降温雾化器厂家
上海湛流环保工程有限公司
主营:SNCR、SCR脱硝模块设备、脱硝喷枪、
2020/5/16
上海湛流专业SNCR脱硝、SCR脱硝。对于不
主营:通用脱硝喷嘴、脱硝喷枪、废液喷枪、急冷喷
2019/12/14
锅炉烟气脱硝
脱硝工程、脱硝分包SNCR脱硝稀释计量分配模
??????????滤油机厂家PFC8314
新乡市日欣净化设备有限公司
主营:高粘度滤油机,精密滤油机,聚结滤油机,除
2018/12/15
??过滤30-150-207汽轮机油高档滤芯
2018/11/27
米脂滤油机厂家LYC-G200u液压油高级废
2018/11/19
广昌滤油机OFU10P2N3B20Bb润滑油
2018/4/25
日欣净化PFU902033齿轮油替代PALL
临颍日欣净化PFC8924-25-HKNaK
2018/3/27
日欣净化LYC-G32qtv液压油不锈钢高固
2018/3/26
广汉过滤ZLYC-25润滑油高品质真空脱水净
2018/2/27
日欣净化LYC-B32mu抗磨液压油高粘度油
2018/2/6
永安净化LYC-C系列L机油优质箱式净油机
2018/2/5
洪洞过滤LYC-C63齿轮油防爆箱式滤油车
滤芯LYC-A50液压油增强移动式滤油车
留坝滤油机LYC-C100工业齿轮油高粘油箱
垃圾焚烧渗滤液回喷系统撬装固废危废处理厂家
2025/4/28
湛流环保声波吹灰器除尘用于水冷壁过热器省煤器
SCR系统燃煤锅炉脱硫脱除尘设备脱硝工程系统
湛流环保尿素专用脱硝喷枪耐高温耐腐蚀耐磨损
生物质锅炉烟气脱硝,循环流化床,SNCR脱硝
废液回喷雾化喷枪湛流环保针对化工机废水含盐有
湛流环保SNCRSCR氧化法脱硝不锈钢输送泵
氨水蒸发器生物质锅炉球团厂脱硝专用湛流环保
湛流环保电厂烟气处理SCR脱硝催化剂可安装可
烟气型氨水蒸发器烟气脱硝处理设备湛流环保定制
STG烟气急冷系统废气治理厂家有效降温湛流环
湛流环保空气压缩系统分配模块计量模块式来图
湛流环保烟气脱硝喷枪锅炉直喷使用寿命长雾化好
湛流环保氨水喷枪可接维修换新来图咨询细节
在线稀释计量分配一体柜烟气治理厂家湛流环保
烟气脱硝SCR稀释风机配套效率高耗能低耐高温
主营:烟气脱硝喷枪 急冷喷枪 废液焚烧喷枪
2025/2/23
双流体脱硝喷枪烟气处理专业生产厂家湛流环保
声波吹灰器厂家定制性价比高膜片清灰
尿素搅拌罐储存罐脱硝不锈钢罐子湛流环保可定制
全自动伸缩气缸推进式氨水脱销雾化喷枪控制简单
不锈钢DS全自动伸缩防堵耐磨耐腐蚀高温喷枪智
脱硝喷枪各种款式定制服务全哈氏合金效果没话说
湛流环保SNCR脱硝系统安装现场图可提供技术
湛流环保SDS干法脱酸活性炭石灰粉喷枪喷射器
针对喷涂废气的活性炭干法组合分离失重式螺旋供
氨水喷枪脱硝系统专用湛流环保雾化效果好喷射远
湛流环保脱硝系统喷枪喷嘴喷头高温耐磨材质可选
烟气处理选择性非催化还原法SCR脱销厂家湛流
生物质锅炉脱硝系统304不锈钢氨水蒸发器危废
活性炭喷射脱硫颗粒状喷枪来图定制湛流环保
不锈钢316LSCR尿素分解热解炉脱硝电加热
尿素热解炉SCR脱硝设备撬装配套系统湛流环保
熔岩炉锅炉炉膛清灰器声波吹灰器湛流环保定制
脱硝喷枪湛流环保厂家专业致力于烟气处理设备
SCR反应器装置系统烟气处理专家湛流环保厂家
活性炭喷射装置\/石灰粉喷射系统湛流环保定制
SNCR脱硝陶瓷厂烟气处理氮氧化合物脱硝率高
膜片式声波吹灰器SCR反应器内吹灰声功率大吹
氧化锌高温低温脱硝系统SNCRSCR湛流环保
危废焚烧烟气快速降温急冷塔湛流环保烟气排放
湛流环保SCR脱硝系统尿素热解炉氨水蒸发器来
垃圾焚烧炉脱硝双流体雾化喷枪湛流环保定制
脱硝工程喷淋塔酸雾净化塔废气处理设备喷淋降温
尿素热解炉SCR脱硝系统氨水蒸发器来图定制湛
垃圾焚烧厂家活性炭喷射器消除二噁英湛流环保
湛流环保医疗垃圾危废垃圾渗滤液回喷燃烧系统
2025/2/1
SCR脱硝设备配套撬装烟气处理湛流环保专业厂
氨水喷枪雾化效果好喷射距离长湛流环保定制
脱硝喷枪自动可伸缩式优化脱硝率延长使用寿命
双流体雾化喷射器尿素喷枪喷嘴喷头湛流环保定做
单台输送泵站脱硝模块压力稳定占地小湛流环保
锅炉焚烧雾化脱硝喷枪SNCRSCR脱硝喷嘴喷
SCRSNCR烟气脱硝设备配套系统.柴油发动
湛流环保SCR脱硝系统燃气燃煤燃油锅炉垃圾焚
湛流环保FM废液防堵型焚烧喷枪废碱液喷射系统
烟气急冷系统及喷枪调试中垃圾焚烧高温降温
高炉打水喷枪炉顶雾化脱硫脱硝喷枪头湛流环保定
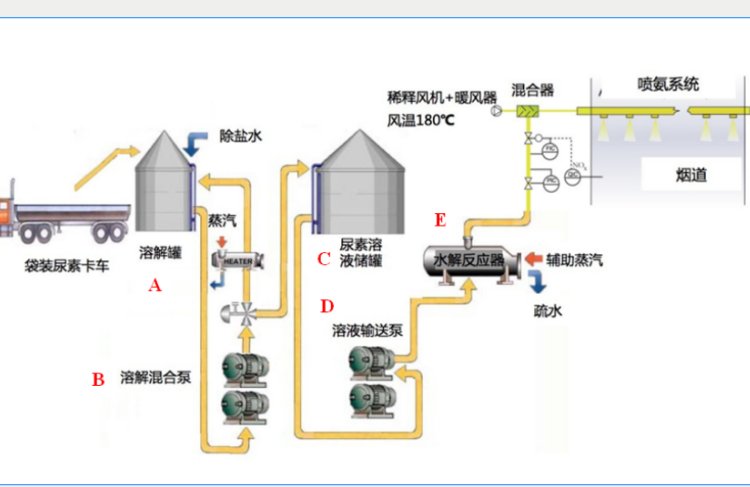
尿素水解反应器湛流环保全自动撬装一体化设备
湛流不锈钢双流体氨水雾化喷枪脱硫脱硝喷枪头可
多头脱硝喷枪覆盖面积大雾化好湛流环保厂家
工回转窑转炉脱硝工程SCR系统SNCR废气处
湛流环保高性能SCR喷氨格栅优化AIG大通道
声波吹灰器专用于锅炉除尘提高燃烧效率湛流
烟气湿法脱硫系统吸收塔烟气处理设备湛流环保
湛流环保声波吹灰器与空气激波的差别及作用